Afterdata is a toolkit built by data leaders for data leaders

We show you how your data moves, what it’s costing you and what’s going on underneath your data stack in real time.

Trace Every Byte

Afterdata maps every byte of your data in real time, from capture to consumption, so you always know where it is and how it’s moving. Track volume trends, detect unusual patterns, and spot bottlenecks before they disrupt operations. With this level of end-to-end visibility, your team can confidently manage complex pipelines and ensure data integrity.

Unlike traditional monitoring tools that show only partial snapshots, Afterdata provides a unified view across all systems, giving teams actionable insights that prevent downtime and maintain smooth, reliable operations.

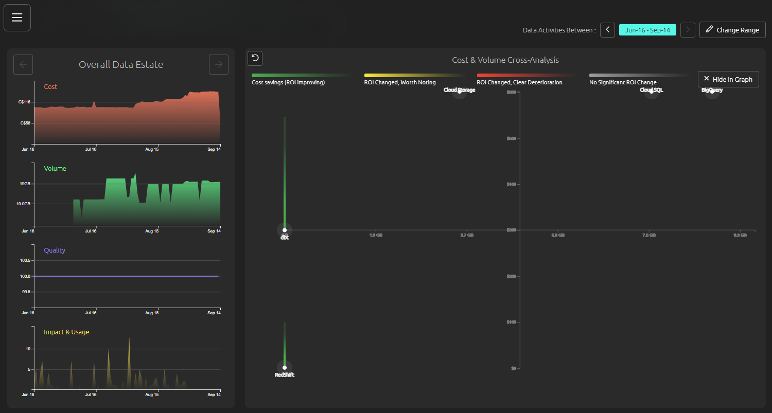
Pinpoint Waste. Prove Value.

Hidden waste in your data estate drains resources and slows progress, from duplicate jobs to idle pipelines and runaway cloud spend. Afterdata brings precision to the problem by surfacing inefficiencies across storage, compute, and workflows so your team knows exactly where to act.

Pinpointing waste is only half the story. Afterdata translates those optimizations into clear, business-ready proof points: resources reclaimed, costs contained, and performance improved. The result is a narrative that works at every level. Engineers see streamlined operations, leadership sees measurable returns, and your data pipelines prove their value every step of the way.

Stay One Step Ahead

Afterdata proactively surfaces early warning signals across usage, quality, and cost, so your team can act before issues escalate. Real-time telemetry keeps you informed about anomalies and trends, enabling fast course correction and reducing downtime.

By staying ahead of potential problems, teams maintain operational continuity, protect critical systems, and make data-driven decisions that keep projects aligned with business priorities.

Curious about these features? See it in action!

Try the playground
Book a Live Demo

Need some Assistance?

We offer product-led consulting to help your team make sense of the chaos.

We go beyond the platform to provide you with 1:1 guidance, helping you resolve bottlenecks, optimize your data flow, and develop a clear, efficient strategy.

Whether you're a growing team or scaling fast, we’ve got you.

Learn more about our 1:1 strategy assessment